안녕하세요. '대한민국 DevOps 액셀러레이터' 인포그랩입니다. 
2026년 2월 6일, 인포그랩이 스물한 번째 GitLab Korea 온라인 밋업을 개최했습니다. 
이번 밋업은 'AI 에이전트 기반 워크플로 & 데이터 기반 DevOps 가치 증명'을 주제로, GitLab Duo Agent Platform과 AI 에이전트를 활용한 DevOps 성과 측정 방법을 집중 조명했습니다.
특히 소프트웨어 개발 주기(SDLC) 전 과정을 자동화하는 GitLab Duo Agent Platform의 실전 활용법과 개발팀의 가치를 데이터로 증명하는 인포그랩의 AI 분석 플랫폼 Mantis를 자세히 살펴봤는데요.
지금부터 GitLab Korea 밋업 #21의 주요 내용을 살펴보겠습니다.
오프닝: 인포그랩과 GitLab Korea 밋업 소개 
본격적인 세션에 앞서, 사회자인 Grace가 인포그랩을 소개했습니다.
인포그랩은 GitLab이 공식 지정한 최고 등급 Select 파트너인데요. GitLab Professional Services 파트너로 DevOps, GitLab 전문 기술력을 인정받아 왔습니다. 아울러 n8n, Mattermost, Teleport와도 긴밀한 공식 비즈니스 협력 관계를 맺고 있죠.
현재 인포그랩은 GitLab과 관련해 포괄적인 DevOps 서비스를 제공합니다. 플랫폼 구축, 기술 지원, 컨설팅, 라이선스 제공, 교육이 그 내용이죠. CI/CD 구축부터 인증·권한 관리, 보안, Observability까지 DevOps에 필요한 모든 것을 지원합니다.
또한 GitLab 공식 기술 문서·릴리즈 노트를 한국어로 현지화하고, 기술 블로그·데모 영상·워크숍·교재 등 자체 콘텐츠를 제작, 제공합니다.
GitLab Korea 밋업은 2020년부터 인포그랩이 주최하고 있는 국내 대표 DevOps 커뮤니티 행사인데요. 현재까지 총 21회 온·오프라인으로 진행했고요. 최신 기술 트렌드와 실무 경험을 공유하며, DevOps와 AI, GitLab에 관심 있는 개발자와 엔지니어들이 활발히 참여하고 있습니다.
Session 1. GitLab Duo Agent Platform - AI 에이전트가 바꾸는 소프트웨어 개발 
첫 번째 세션에서는 인포그랩 기술이사 Dexter가 'GitLab Duo Agent Platform'을 주제로 발표했습니다. GitLab 18.8에서 GA 출시된 Duo Agent Platform을 프로덕션 적용 관점에서 살펴봤는데요. 플랫폼의 핵심 특징과 실전 활용법을 데모와 함께 구체적으로 공유했습니다.
Dexter는 AI 도구로 코드 작성 속도는 빨라졌지만, 리뷰 시간이 오히려 증가한 현실을 꼬집었습니다. 실제 코딩은 개발 시간의 일부일 뿐, 대부분의 시간은 리뷰/협업, 회의/커뮤니케이션, 디버깅/테스트, 문서화에 사용되고 있는데요. Dexter는 "AI가 전체 SDLC를 커버할 때, 전반적인 생산성과 품질이 높아진다"고 설명했습니다. 또 GitLab Duo Agent Platform은 AI로 전체 SDLC를 아우른다는 점에서 이 수요에 부합하죠.
GitLab Duo만의 차별점
기존 LLM 도구가 IDE 안에서 채팅 중심으로 작동한다면, GitLab Duo Agent Platform은 이슈 생성부터 계획, 코드 변경, 테스트까지 SDLC 전반을 포괄하는 심층 컨텍스트를 기반으로 동작합니다. GitLab의 리포지터리 데이터, 에픽·이슈·MR, CI/CD 파이프라인 로그 뿐만 아니라 조직 차원의 맞춤형 규칙, /include 명령어, 대화 이력, 외부 도구 데이터 등 광범위한 컨텍스트를 AI가 활용해 지능적으로 엔지니어, PM 업무를 자동화할 수 있죠.
GitLab Duo Agent Platform은 네 가지 핵심 요소로 구성됩니다.
1.
Agents: Planner, Security Analyst 등 대화형 AI 파트너
2.
Flows: 복잡한 작업을 자동화하는 멀티 스텝 워크플로
3.
AI Catalog: Agent와 Flow를 검색, 생성, 공유하는 중앙 저장소
4.
MCP: Jira, Slack 등 외부 도구 연동으로 컨텍스트를 확장하는 수단
Agent는 채팅으로 즉각 실행되고, Flow는 CI/CD 파이프라인 실행과 비슷하게 만들어졌습니다.
GitLab Duo Agent Platform은 정밀한 제어 시스템, Agent, LLM을 기반으로 엔터프라이즈에서 사용하기에 적합한 구조로 이뤄졌습니다. 또 오프라인에서도 실행할 수 있는 아키텍처를 갖췄는데요. 온프레미스 모델 서빙과 에어갭 환경을 지원해 민감한 데이터를 안전하게 처리하도록 지원합니다.
실전 데모: 이슈, MR 생성, 보안 이슈 분류를 한 번에
이어서 Dexter는 ‘가상 오피스 시뮬레이션 애플리케이션에 시니어 엔지니어가 합류해 기능을 개선한다’는 시나리오로 GitLab Duo Agent Platform의 기능을 시연했습니다.
Claude Sonnet 4.5로 모델을 설정하고, Agentic 토글을 켠 다음, "이 프로젝트의 핵심 아키텍처와 신규 개발자가 알아야 할 핵심 파일 등을 정리해줘"라고 요청했는데요. Duo Agent가 리포지터리를 읽고 참조 파일을 찾아 내용을 정리했습니다.
이어서 "시니어가 첫 번째로 기여할 수 있는 아이디어를 제안해 이슈에 추가해줘"라고 요청하자 이슈가 자동 생성됐죠. 이슈에서 "Generate MR with Duo" 버튼을 클릭하면, 새로운 세션이 열려 Developer/v1 Flow가 작업을 실행하고요. 이슈를 구현하고 MR까지 자동 생성했습니다. 커스텀 에이전트를 MR에 멘션하면 리뷰도 자동으로 수행하고요.
보안 관련 사례도 인상적이었는데요. "심각도가 높은 스캔 결과를 추려서 이슈를 만들어줘"라고 요청하자, 자동으로 이슈 2개를 생성했습니다.
마무리: “GitLab, AI Harness 준비 완료!”
질의응답에서는 시스템 프롬프트 준비, 권한 설정, 라이선스 등 실무 질문이 이어졌습니다.
Dexter는 "맹인의 왕국에서 외눈박이가 될 것인가, 맹인으로 남을 것인가를 선택할 시기"라며 "GitLab Duo Agent Platform은 팀 협업을 위한 AI Harness를 이미 완성형으로 준비해뒀다"고 강조했습니다.
세션 1은 조직에 맞게 최적화할 수 있는 GitLab Duo Agent Platform의 차별점이 돋보인 시간이었습니다. 조직의 사업 유형, 개발 유형에 맞게 AI Catalog를 다양하게 만들 수 있다는 점이 눈에 띄었는데요. 이러한 기반 위에 구축된 Agent와 Flow를 적재적소에 활용하면 조직의 병목을 확실하게 해소하는 DevOps 자동화를 누릴 수 있겠다는 기대가 들었습니다.
Session 2. GitLab 데이터로 증명하는 DevOps 가치 - 실전 접근법과 도구 
두 번째 세션에서는 인포그랩 DevOps 프로덕트 오너 Lou가 'GitLab 데이터로 증명하는 DevOps 가치'를 주제로 발표했습니다. GitLab 개발 활동 데이터를 설명 가능한 인사이트로 전환하는 방법과 인포그랩이 새롭게 선보인 AI 분석 플랫폼 Mantis를 실전 데모와 함께 소개했습니다.
Lou는 개발 현장의 고민을 생생하게 짚어냈습니다. "GitLab Duo를 도입하면 분명 도움이 될 것 같은데, 경영진이 '그래서 효과가 있는 거야?'라고 물으면 어떻게 대답해야 할까요?” 밤새워 보고서를 작성해도 경영진의 답변은 "그래서?"이고요. 대시보드를 만들어도 나중에 아무도 보지 않기도 합니다. 매달 엑셀로 숫자를 취합하고 그래프 그리는 데 하루 이틀 걸리고요. 팀별로 상황이 제각각인데 전체 그림은 안 보이고, 문제가 터져야 알게 되는 상황이 반복되죠.
Mantis: 개발 조직을 위한 통합 관제 센터
Lou는 두 가지 근본 문제를 지적했습니다. 첫째, 번역가의 부재인데요. 개발자는 커밋과 파이프라인을 말하고, 경영진은 비용과 리스크를 듣고 싶어 합니다. 둘째, 관제탑의 부재인데요. 개발 조직 전체를 한눈에 조망하고 이상 징후를 포착할 중앙 허브가 없죠.
기존 대시보드는 "무엇이 일어났는가"만 보여줘 한계가 있습니다. "이번 주 배포 12회"라는 숫자만 보이지, 그게 좋은 건지, 왜 12회인지, 뭘 해야 하는지 알 수 없죠. Lou는 이를 "의미의 1차원"이라고 표현했는데요. 그는 효과적인 번역과 관제를 위해 세 가지 차원이 필요하다고 강조했습니다. ‘무엇이, 왜, 그래서 뭘’이 그 내용이죠.
Lou는 Mantis가 이러한 기존 대시보드의 Pain Point를 해소한다고 설명했습니다. Mantis는 GitLab 데이터 기반 AI DevOps 플랫폼으로, 다음 세가지 핵심 기능을 제공하는데요.
1.
실시간 관제: 자연어로 개발 조직 전체의 흐름, 병목, 리스크를 한눈에 파악
2.
자동 번역: 데이터를 비용·시간·리스크와 같은 비즈니스 언어로 환산
3.
AI 인사이트: ‘왜, 무엇을 해야 하나’까지 제시
실전 데모: AI가 분석하는 DevOps 데이터
Lou는 Mantis에서 AI에게 다양한 질문을 던지며 기능을 시연했습니다. 첫 인상은 간단한 채팅 인터페이스였지만 Mantis의 데이터 분석 결과는 심층적이고, 폭 넓었고요. 방대한 데이터는 보기 좋게 시각화됐습니다.
"이번 달 개발비가 2억인데 결과물은 왜 이래?"라고 물으니, 1분 이내에 ‘개발팀 ROI’ 대시보드가 자동 생성됐습니다. AI는 "파이프라인 안정화로 연 1.3억 절감 가능"이라는 권장사항과 함께, 실패 원인을 분석하며 테스트 환경 개선·CI/CD 최적화라는 구체적 액션 아이템을 제시했죠. 분석에는 계산 근거가 명시됐습니다.
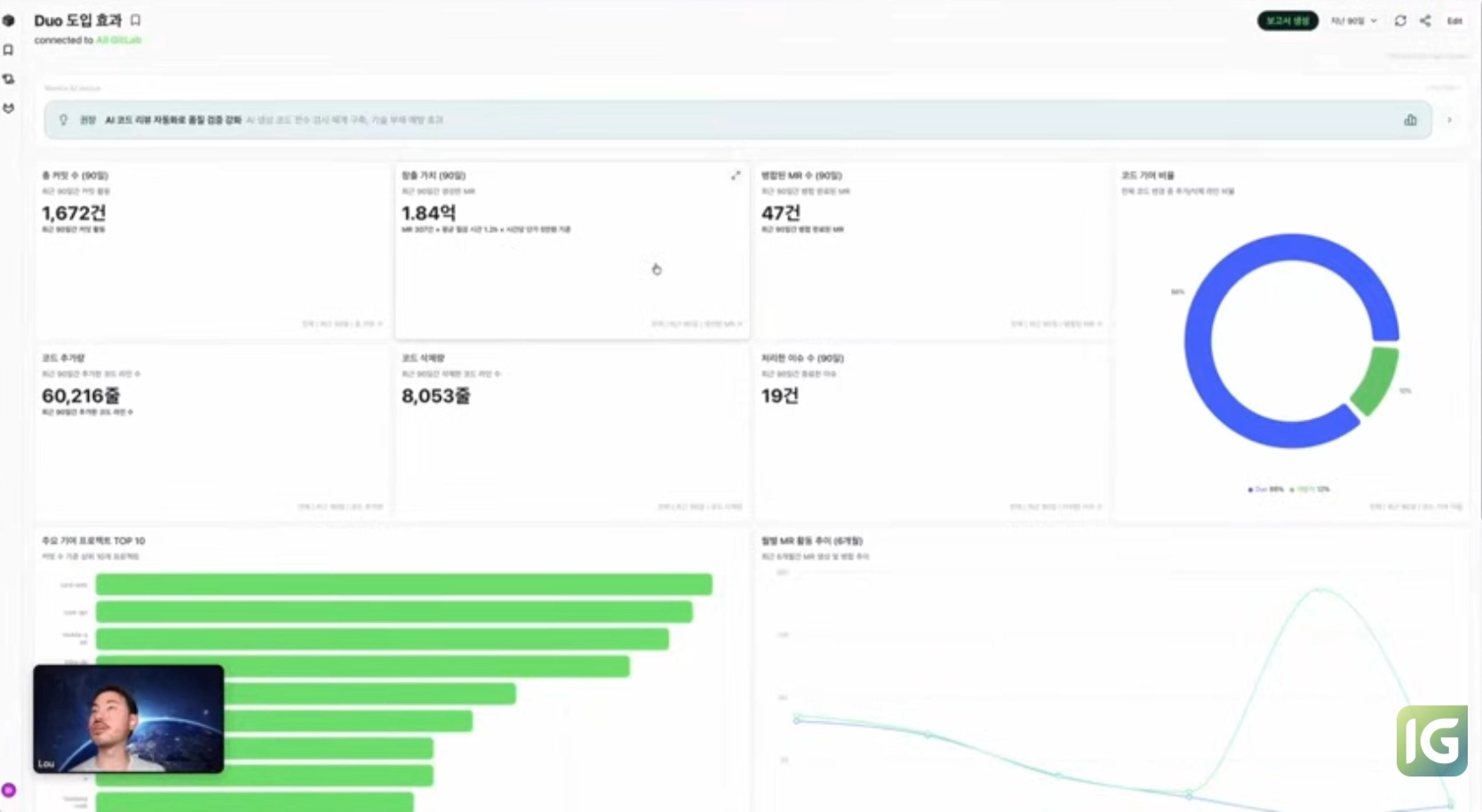
"OO가 퇴사하면 어떻게 돼?"라는 질문에는 예상 비용 손실 연간 3,150만 원, 코드베이스 지식 집중도 65%라는 실질적인 수치 분석과 함께 대응 방안을 제안했고요. "GitLab Duo 도입 효과를 알려줘"라는 질문에는 지난 90일간 창출 가치 1.84억 원, 평균 절감 시간 1.2시간, 코드 기여 비율 88%를 실시간으로 계산해 보여줬습니다.
보고서 자동 생성과 할루시네이션 방지책
Mantis 데모의 또다른 하이라이트는 바로 인사이트가 가득한 보고서 기능이었습니다. 대시보드에서 "보고서 생성" 버튼을 클릭하면, 첫 페이지에 CEO용 전체 요약, 이후 페이지에 차트별 디테일과 액션 포인트가 담긴 보고서가 자동 생성됐죠.
또 ‘GVS(GitLab Value Score)’라는 수치로 GitLab 투자 대비 활용도도 측정했는데요. 동종 업계 대비 점수와 함께, Mantis AI가 ‘조직이 잘하는 부분’과 ‘개선이 필요한 부분’을 구체적으로 제안했습니다.
Lou는 AI 도구의 가장 큰 장벽인 할루시네이션 문제를 Mantis가 어떻게 해결하는지 아래와 같이 설명했습니다.
1.
온톨로지 기반: 미리 정의된 GitLab 데이터 범위 안에서만 작동하며, 범위 밖 질문에는 "분석 불가"라고 답변
2.
Grounded Generation: 사전 학습 지식이 아닌, 오직 방금 조회한 실제 데이터만 사용
3.
출처 명시: 모든 수치에 소스 ID를 첨부해 원본 GitLab 데이터로 즉시 이동 가능
Lou는 "Mantis는 LLM을 지식 생성기가 아닌 데이터 해석기로 사용한다"고 강조했습니다.
마무리: “Mantis 도입, 어떤 조직에 맞을까?”
질의응답에서는 GVS 점수 기준, 도입 요건, 검토 사항 등 실무 질문이 잇따랐습니다.
Mantis는 특별한 사전 설정이 거의 필요 없고요. 일정 기간의 GitLab 활동 데이터가 있으면 분석 가능합니다. Lou는 "경영진에게 DevOps 성과 설명이 어렵다", "팀 간 생산성 차이 원인을 모르겠다", "기술 부채 정량화가 안 된다"와 같은 Pain Point가 있다면 Mantis가 도움이 될 것이라고 설명했습니다.
현재 Mantis는 2주 무료 PoC를 제공하는데요. 실제 GitLab 데이터로 직접 기능을 체험하면 조직 적용의 실질적인 인사이트를 얻는 데 도움이 되겠다는 생각이 들었습니다.
밋업 하이라이트, 경품 추첨 이벤트
모든 세션이 끝난 뒤, 전체 Q&A를 진행했는데요. 이 시간에는 발표자들이 참가자들의 사전 접수 질문에 성심껏 답변했습니다.
마지막으로 경품 추첨 이벤트 시간이 다가왔습니다. 발표자들은 실시간 채팅과 Q&A에 적극적으로 참여한 세 분을 직접 선정했는데요. 당첨자에게는 ‘배달의민족 상품권 1만원권’을 드렸습니다.
이렇게 GitLab Korea 밋업 #21의 모든 일정을 마쳤습니다.
2026년 첫 밋업, 다시 돌아왔습니다
이번 밋업은 오랜 휴식 후 진행된 2026년 첫 GitLab Korea 밋업이었습니다.
인포그랩은 그동안 GitLab User Conference, DevSecOps User Conference와 같은 대규모 오프라인 행사로 커뮤니티와 소통을 이어왔고요. 밋업의 품질과 가치를 높이기 위한 준비 시간을 거쳐 다시 돌아왔는데요.
앞으로 더 완성도 높은 콘텐츠로 자주 인사드리겠습니다.
인포그랩의 GitLab 서비스
인포그랩의 GitLab 구축, 기술 지원, 컨설팅, 라이선스 판매, 교육 서비스는 상시 운영 중입니다.
GitLab 도입, Mantis PoC, DevOps 플랫폼 구축이 필요하시면 언제든지 문의하세요! 
다시 한번 함께해 주신 모든 분께 감사드리며,
다음 밋업에서 알찬 GitLab 인사이트로 만나뵙겠습니다.
고맙습니다!
함께 보면 좋은 콘텐츠
DevSecOps와 AI의 완벽한 결합! 인포그랩과 함께 더 빠르게, 효율적으로 GitLab을 도입하세요.













